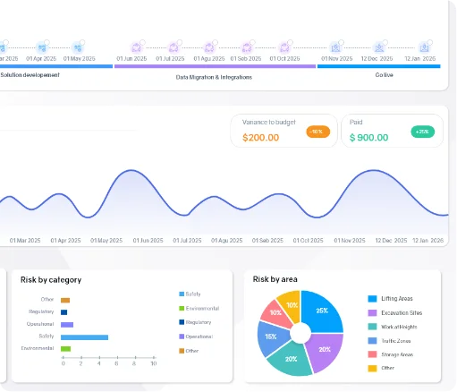
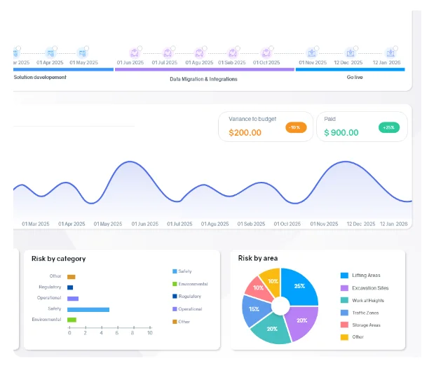
AI-powered dashboards highlight key trends instantly and turn complex project data into clear, actionable insights.
Request a demo
Track production milestones, streamline operations, manage orders and logistics, and ensure deliverables meet quality standards.


When you’re managing multiple projects, production lines, suppliers, challenges are inevitable. We work closely with AEC manufacturers to understand the recurring obstacles they face every day.

Limited visibility into costs, resources, and project health
Planning, budgeting & execution aren’t fully connected.
Fragmented systems for documentation, delivery, and milestone tracking.
Inconsistent updates from contractors & consultants.


Operate isn’t just a project tool — it’s an operating system for AEC manufacturing. It helps you manage production, orders, and complex projects with ease.

Operate is built on deep manufacturing industry knowledge, shaped by real-world AEC production and delivery challenges. From day one, it’s designed to make a difference where it matters most.
For manufacturers in the AEC sector, designed to fit complex workflows
Easily adapts to your systems and digital strategy as you grow
Provides clear insights into projects, people, and performance at all times
Helps manage safety and regulations proactively, supported by real experts
Whether you manage full project collaboration or need targeted visibility, Operate adapts to how your team works.
Unify all your operations under one platform for end-to-end control.
Plug in only what you need. Integrate Operate modules into your existing systems without disruption.
Explore the tools developers teams use to streamline project delivery, track compliance, and monitor work on-site.









Explore the tools engineering teams use to streamline project delivery, track compliance, and monitor work on-site.









Let’s talk about how we can support your operations and simplify your production execution.


Let’s talk about how we can support your operations and simplify your production execution.
Operate supports engineers across the entire project lifecycle.
Maintain your design vision throughout construction. Track updates and approvals to ensure the design intent stays intact.

Keep all revisions and approvals in one place. See changes clearly and stay coordinated without digging through emails.
Align documentation with project milestones. Make progress visible and keep everyone on schedule.

Share updates instantly and coordinate tasks. Keep builders, owners, and teams perfectly in sync.

Get a clear view of all project details. Spot issues early and make informed decisions at a glance.

Streamline your approval process. Track responsibilities and ensure nothing falls through the cracks.

Support your manufacturing teams with the power of end-to-end operations and project management.